Skip Nav
Search Results
Request a Demo
LIVE DEMO

See purpose-built AI deliver real value with Veda, Certinia's AI for services

Predicting Profitability with Certinia Services Forecasting

Jessica Treadwell
  • April 21
  • 6 Minute Read
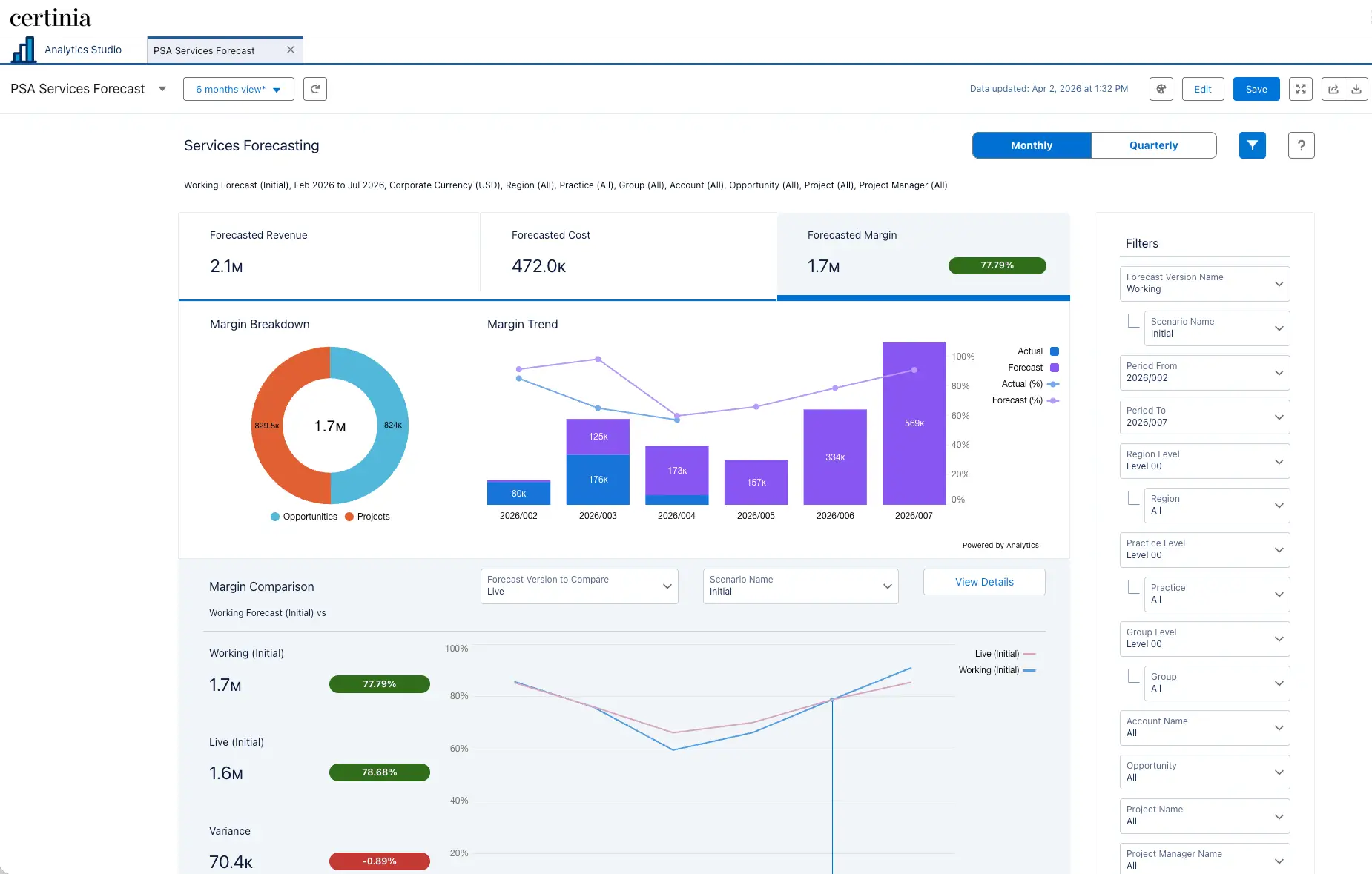
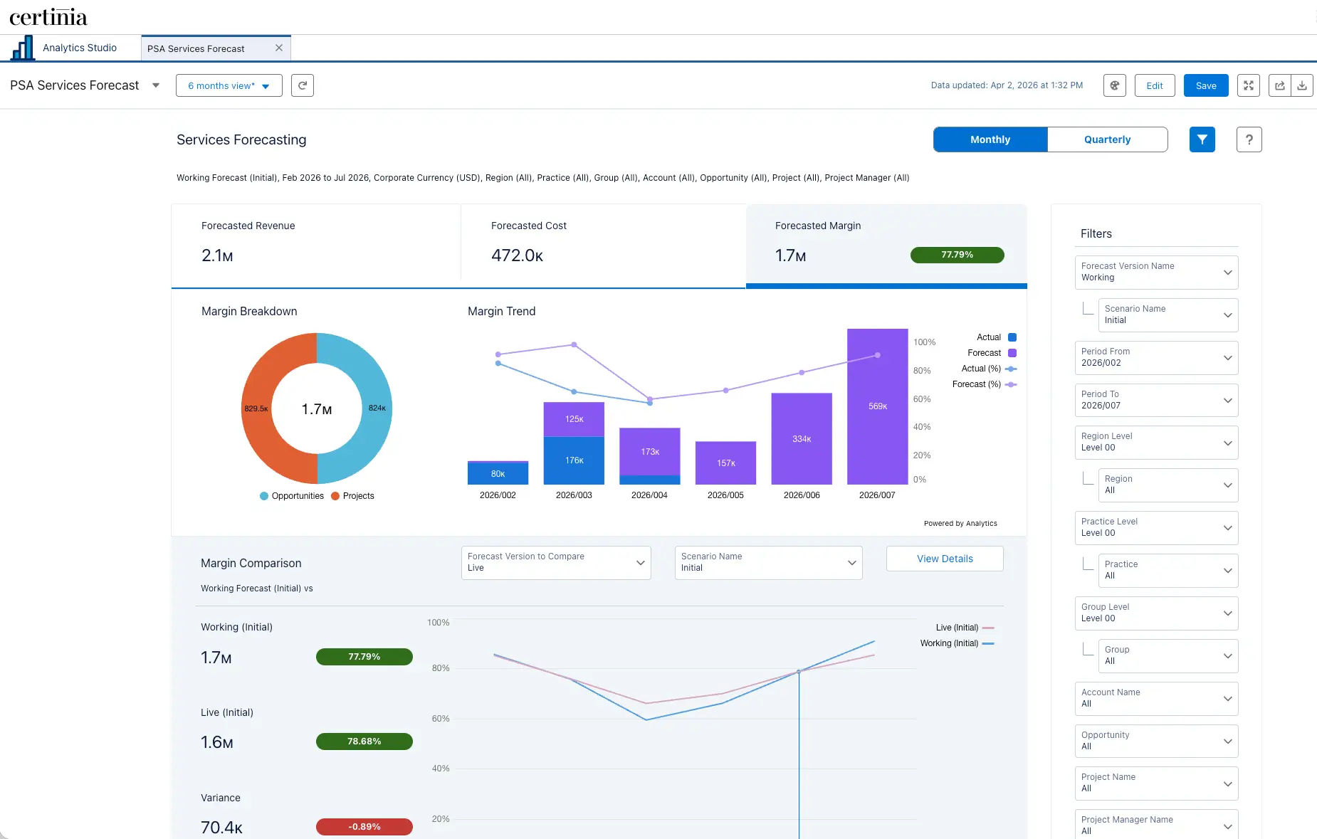
Services Leader Dashboard

Professional services has evolved from a support function into the primary engine for economic growth, now driving two-thirds of all technology revenue. But as firms set their sights on elite 40% margins for 2026, they’re discovering a widening visibility gap that threatens those goals.

Most organizations are still forced to forecast profitability in the dark. While many Professional Services Automation (PSA) tools offer a high-level view of revenue, they often ignore the real-time cost of delivery, leaving teams to rely on shadow forecasting in manual spreadsheets. The consequences are measurable: research shows that every 1% increase in revenue forecast error corresponds to a 0.22% reduction in operating margin, with overestimation errors proving roughly four times more damaging than underestimation errors of the same size.

That’s why we’re proud to announce that with the Certinia Spring 2026 release, we’re launching Services Forecasting to bring these two worlds together. 

Unifying cost and revenue data on a single platform, Services Forecasting allows services organizations to move away from reactive reporting and toward real-time margin management.

Moving from Revenue to Margin Visibility

Historically, services forecasting in PSA has been limited to high-level revenue summaries. Teams often had to take data off-platform to add cost information for a true forecast. Our new solution brings cost and revenue data together at the project level.

By pulling granular data from assignments, resource requests, milestones, and expenses, you gain a unified view of your project-level margins. This moves your team from looking at what happened last month to managing profitability in real time.

A tighter forecast does more than improve a number on a dashboard. When you can see margin clearly and continuously, the decisions that flow from it get sharper across the board. You scrutinize expenses with the full cost picture in front of you. You catch a margin variance on a single project before it quietly drags down the practice. And when a client asks for a change, you negotiate from a position of clarity rather than estimation. Real-time margin visibility turns forecasting from a reporting exercise into an active management tool.

Top-Down Visibility Meets Bottom-Up Accuracy

As your business grows, your tools need to keep pace. We built Services Forecasting on a new, scalable architecture designed to handle high volumes for our largest customers. Using Salesforce CRM Analytics, teams can analyze and adjust forecasts across multiple dimensions:

For Services Leaders: analyze forecast across several dimensions, including region, practice, and group. Leaders can use detailed R, P, and G forecasts to make additional adjustments for information not yet captured at the project level, e.g., a potential customer dispute, by creating best-case/worst-case scenarios to more accurately represent the forecast.

For Project Managers: PMs can embed forecasts directly on project records, allowing them to add adjustments or unsigned change requests before they even hit the system. Comments can be made in any cell, and each cell has history tracking.  This allows PMs to provide any insights regarding changes in the context of the forecast for collaboration with leadership.  

The Services Lead Dashboard delivers an out-of-the-box analytics view across every revenue stream, including services credits, pipeline opportunities, and in-flight projects. It embeds directly on region, practice, or group record pages so each leader sees exactly their slice of the business.

Moving Beyond "Point-in-Time" Forecasts

Historically, forecasting has been a static, weekly ritual; often outdated the moment it gets submitted. 

We designed Services Forecasting to transform this into a continuous, living process where frequent data refreshes encourage a culture of clean data at the source. This collaborative environment eliminates the friction of external status calls and fragmented email chains by moving the conversation directly into the forecast.

The integration of Cell-Level Commentary allows project managers and service leaders to maintain a direct dialogue within the forecast itself. When a PM makes an adjustment—such as accounting for a delayed milestone or a resource change—they can immediately document the "why" behind the shift. This real-time context is supported by comprehensive Auditability and Cell History, which tracks every change to provide a transparent view of how a forecast evolved over the month. This level of visibility ensures that leaders can identify and resolve variances against the budget before they become major financial losses.

The Project Level Forecast embeds directly on the project record, giving project managers real-time visibility into cost and revenue by month. PMs can add adjustments for change requests, staffing changes, or any expected shifts not yet captured in source data.

Surgical Forecasting is Foundational to an Agentic Operating Model

Unified data is the bedrock of strategic certainty, and it’s the foundation of Veda: Certinia's AI engine for services operations that combines specialist agents and intelligent actions grounded in decades of institutional knowledge to shift services organizations from reactive workflows to autonomous operations.

You can’t achieve deterministic precision when cost and revenue data live in separate silos. Fragmentation creates the noise that prevents specialist AI agents from delivering trustworthy, actionable outputs on your most consequential financial decisions.

Services Forecasting solves this at the source. By eliminating shadow forecasting and bringing revenue and cost into a single, auditable view on the Salesforce platform, it gives Veda's financial governance layer the sharpest possible signal to act on. For margin calculations, revenue recognition, and resource decisions, Veda operates on Deterministic Logic that is governed, not guessed. That precision compounds when the underlying data is clean, reconciled, and fully traceable. Services Forecasting is what makes that true for services financials.

As teams use the tool, features like cell-level commentary and audit trails begin to contribute something even more valuable: contextual intelligence. Every time a project manager documents the why behind a forecast adjustment — a delayed milestone, a resource change, an unlogged change order — that context becomes part of Certinia's growing institutional memory. This is the exact layer that grounds Veda's outputs in real-world delivery patterns rather than generic probabilistic assumptions.

The ultimate destination is Agentic Orchestration, a state where Veda's specialist agents identify margin risk before it registers on a report and orchestrate the financial response across the delivery lifecycle. By unifying delivery data and financial health today, you’re not only improving this month's margins, but extending Veda's reach into every corner of the services P&L, giving it the financial depth to drive autonomous services operations with even greater certainty and precision.

See Services Forecasting in Action

Services Forecasting is available now as part of the Certinia Spring 2026 release. If you want to see how unified cost and revenue visibility can sharpen your margins and strengthen your AI foundation, join us for our Spring 2026 Release webinar, where we’ll walk through Services Forecasting live. Register now to save your spot!

Director of Product Strategy

Run your services business with clarity, speed, and confidence

See how the Certinia PSA suite and Veda work together to connect your entire lifecycle—and make every step smarter.
Certinia dashboards give real-time visibility into project actuals, expenses, and resource requests